Company Info & Legal Documentation

Tensor Phone is an independent hardware startup based in Pennsylvania focused on building minimalist smartphones that prioritize focus and essential functionality

Below is information and filings related to the project

~Aarav Upadhyay

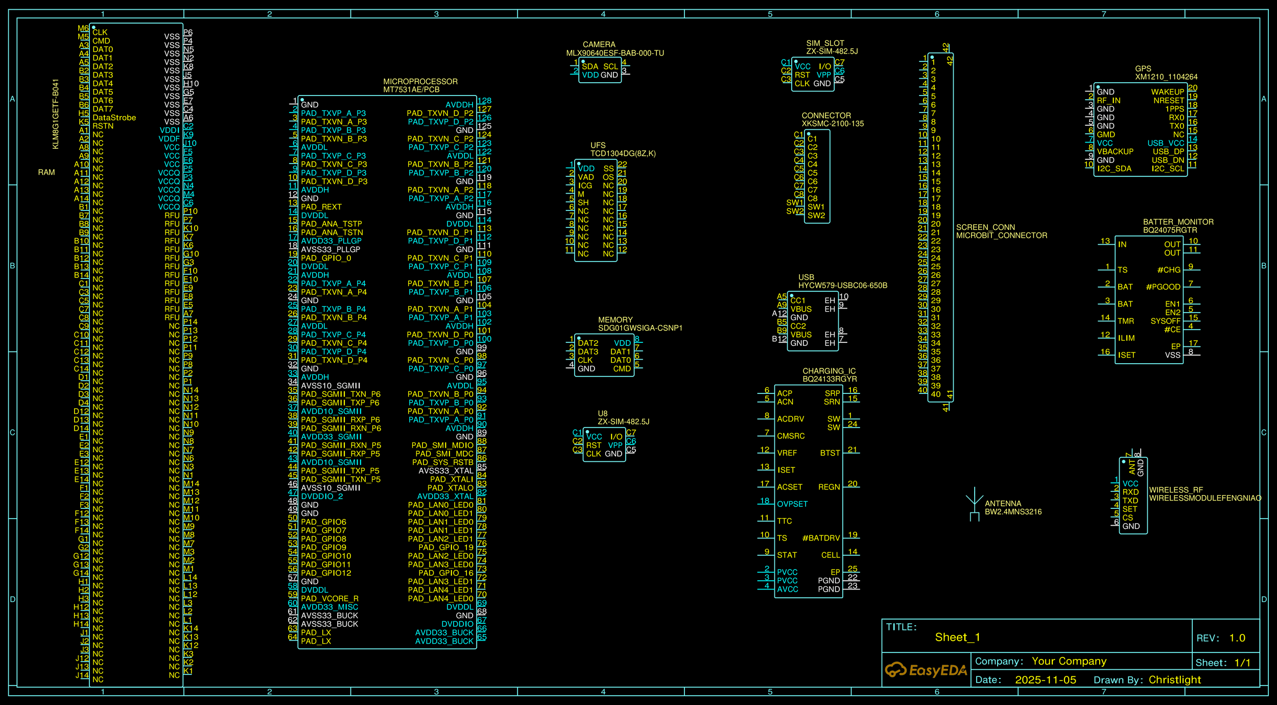
Tensor Phone Prototype PCB

Core Architecture Layout

First-generation printed circuit board schematic and layout for Tensor Phone, integrating a MediaTek MT7531A processor, UFS storage, SIM interfaces, GPS, power management, and modular connectors for camera, display, and wireless components. Designed in EasyEDA.

ODM Group/Tensor Phone Collaboration

Excited to take the first step towards production.

Trademark Registration

USPTO TSDR - Case 99098533